Reporting
Vulnerability Intelligence provides customizable, branded HTML/PDF reportst that are delivered via email on a recurring schedule.
Use scheduled reports for formal stakeholder communication, compliance evidence, and recurring executive summaries.
Scheduled reports are tenant-specific and configured under Vulnerability Intelligence → Reporting.
They are designed for formal, recurring distribution to stakeholders, compliance teams, and risk committees.
Creating and Configuring a Report
- Navigate to Vulnerability Intelligence → Reporting (tenant context)
- Click Add Vulnerability Report
Base configuration modal:

Key base settings:
- Name, Title, Recipients (emails or Reporting Groups)
- Schedule (cron expression)
- Branding (base64 logo + accent color)
- Filters (status, time field, lookback days)
- Active toggle
After saving, configure the report content by adding sections:

Report Section Types
Five section types are available:
Markdown Content
Free-form text using Markdown.
Purpose: Introductions, executive summaries, contextual explanations, disclaimers.
Configuration: Title + Markdown editor.
Following Elements are supported:
Paragraphs → <p>
Code blocks (fenced \`\`\` or 4-space indented) → <pre><code>; inline code (like this) → <code>
Blockquotes (> ...) → <blockquote>
Emphasis (*em* / _em_) → <em>; strong (**strong** / __strong__) → <strong>
Lists: unordered (- item) → <ul><li>; ordered (1. item) → <ol><li>
Links ([text](url) or reference links) → <a>
Images () → <img>

Page Break
Inserts a forced page break for better printable/PDF output.
Purpose: Clean separation of sections when reports are exported or printed.
Configuration: No additional settings.
Observable Group Summary
Generates a dynamic vulnerability table scoped to selected groups.
Purpose: Core data presentation — detailed vulnerability listings per group.
Configuration:
- Observable Type (Asset/Identity)
- Observable Groups / Reporting Groups
- CVE Fields (cve, title, severity, cvss_score…)
- Observable Fields (hostname, IP, owner…)
- Observable Group Fields (group name, compliance scope…)
- Optional: Use Observable Drilldown (clickable links)

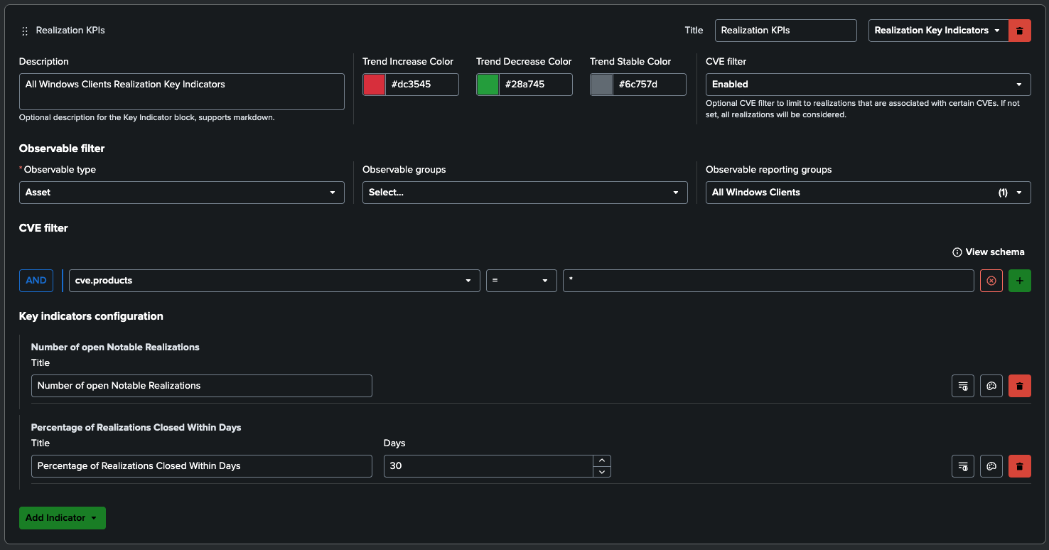
Realization Key Indicators
Displays aggregated Realization KPIs with trend colors.
Purpose: Highlight important metrics at a glance:
- Number of open Notable Realizations
- Percentage of open Notable Realizations
- Number of Realizations With Events
- Percentage of Realizations Closed within Days
- Median Time to Close Notable Realizations
- Percentage of Realizations Closed in Days Range
- Percentage of Realizations Closed After Days
Configuration:
- Title + Description (Markdown)
- Observable scoping
- Matching condition (filter CVEs)
- Multiple indicators (e.g., count of open items, % closed within X days)
- Days and Ranges
- Trend colors (increase/decrease/stable)

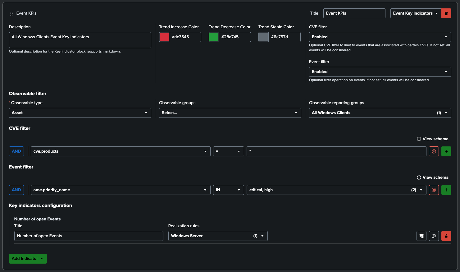
Event Key Indicators
Displays aggregated Event KPIs with trend colors.
Purpose: Highlight important metrics at a glance:
- Number of open Events
Configuration:
- Title + Description (Markdown)
- Observable scoping
- Matching condition (filter CVEs and Events)
- Multiple indicators
- Trend colors (increase/decrease/stable)

Recommendation
A typical high-value report combines:
- Markdown Content (summary/intro)
- Realization and Event Key Indicators (executive KPIs)
- One or more Observable Group Summary sections (detailed tables)
- Page Breaks for clean formatting